DYEL-WVD(減壓干燥設備)
DYEL-WVD設備主要用于工業高濃度廢液的處置,通過負壓蒸餾的方式對原液/濃縮液進行干燥處理。結合MVR/TVR蒸發濃縮技術,可實現廢液從液態到固態的轉變,濃縮倍率可達10倍以上。實現化學鎳廢液、垃圾滲濾液、反滲透濃水、機加工切削液的廢液減量及零排放需求;運行成本低、占地小、自動化程度高。
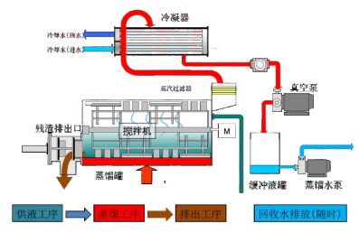
工藝原理示意圖:

設備特點:
(1)特殊刮片設計,不結垢不結焦,連續運行;
(2)合理設計,結構緊湊場地要求低,設備效率高效、節約能耗、壽命長;
(2)合理設計,結構緊湊場地要求低,設備效率高效、節約能耗、壽命長;
(3)一鍵啟停,自動運行與清洗,高度自動化;
(4)易于維護,操作簡單,可實現無人值守;
(5)濃縮倍率高,降低廢棄物處理成本;
(6)產水品質高,可回用,節約用水成本處理范圍寬泛;
(7)一個蒸發過程就能實現結晶干燥,沒有中間輸送轉運環節,運行簡單;
(8)可實現最終固化處理,真正做到廢液零排放;
(9)廠內總裝調試,整體發貨,現場零安裝,即裝即用,智能運行;
(10)人機工學設計理念,擁有友好的使用體驗、外形工業設計簡潔美觀。
適用行業:
表面處理、印制線路板行業、垃圾處置行業、機加工行業、廢水零排放裝置、水處理RO濃水、零排裝置母液尾水等行業廢水處理。

